Invoice Management System (IMS) Dashboard

ExpressGST || Invoice Management System (IMS) Dashboard - DIY


The Invoice Management System (IMS) within ExpressGST is a comprehensive utility that enables recipients to manage and act upon invoices filed by suppliers through GSTR-1, GSTR-1A, or IFF. This feature allows users to accept, reject, or mark invoices as pending in order to accurately claim Input Tax Credit (ITC).
In addition, users have the ability to import their book data and reconcile it with GST data. Based on the reconciliation results, users can take appropriate action directly through the IMS Dashboard, ensuring compliance and accuracy in GST filings.

IMS Workflow: Step-by-Step Process

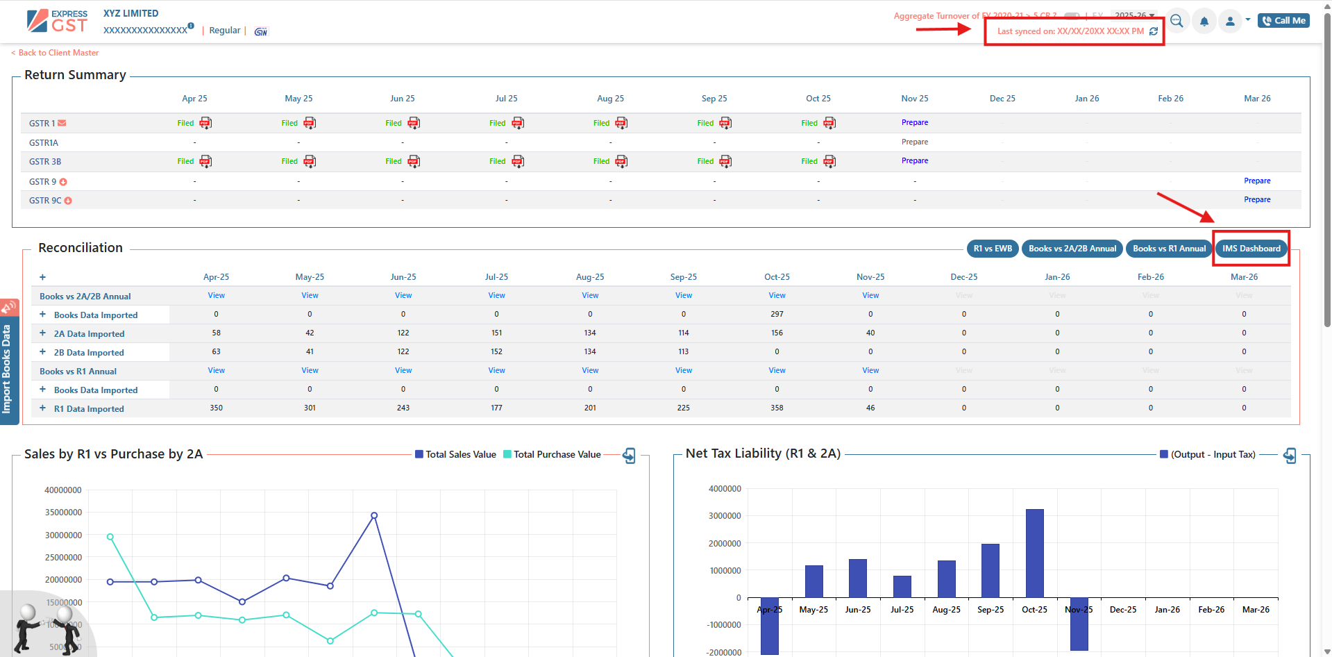
Step 1: Select Company and Access IMS Dashboard
  1. Action: Choose the relevant company for which invoice reconciliation is to be performed. 
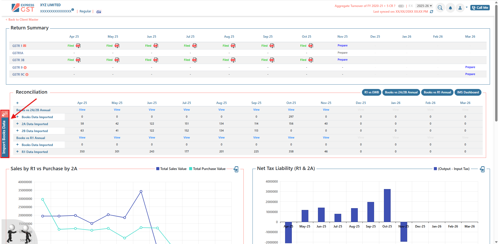
Step 2: Import Book Data for Reconciliation
  1. Action: Click on the Import Book Data icon to upload the accounting records into the system.
      
  1. System Response: The application will process the imported data and generate a detailed comparison of reconciled and unreconciled invoices, helping users easily identify mismatches.
  2. Next Steps: Click the Sync button to refresh invoice data up to the latest available date. After synchronization, navigate to the Reconciliation section and open the IMS Dashboard to continue with the reconciliation process.
      
      

Step 3: Filter and Sort Invoices by Status
  1. Action: Utilize the sorting filters available on the right side of the invoice table to organize data by reconciliation status. Use the No Action dropdown to choose one of the following:
      
  1. Available Statuses:
    1. Matched
    2. Partially Matched
    3. Books Only
    4. IMS Only
                  
  1. Purpose: Sorting by status streamlines the identification of variances and assists in efficient action-taking.
Step 4: Review and Take Action on Invoices
  1. Action: Select the checkbox beside one or multiple invoices that require action.
  2. Next Step: Use the No Action dropdown to choose one of the following actions:
    1. Accept – Confirm the invoice as valid.
    2. Reject – Mark the invoice as invalid or incorrect.
    3. Mark as Pending – Defer the decision for further review.
                  
  1. Purpose: These actions update the invoice status in the system for accurate tracking and ITC reconciliation.
Step 5: Review Summary of Actions
  1. Action: Return to the IMS Dashboard to view a consolidated summary of actions taken.
  2. Summary Includes:
    1. Total invoices accepted, rejected, or marked as pending.
                  
  1. Purpose: Enables users to monitor the progress and outcomes of the invoice reconciliation process.
Step 6: Compute GSTR-2B
  1. Action: Click the Compute 2B option to finalize all marked actions.
      
  1. Outcome: This operation transfers the reconciled invoice data into the GSTR-2B report, ready for filing.
Step 7: Final Review and Confirmation
  1. Action: After verifying the summary of reconciled invoices, click Compute 2B once again to confirm and finalize the process.
      
      
  1. Purpose: This final step ensures that all data is accurately updated and reflected in the GSTR-2B return.

Additional Features

      

Spotlight Section
  1. Access and review newly uploaded GSTN entries.
  2. Take necessary actions on recent records.
Bulk Actions
  1. Perform mass actions, such as invoice approval or rejection, on a supplier-wise basis.
      
Amendments
  1. View and manage invoice amendments made by suppliers via GSTR-1.
      

We hope this addresses your concern clearly.
    • Related Articles

    • ExpressGST || Invoice Management System (IMS) Dashboard

      The Invoice Management System (IMS) is an integrated feature within the GST framework that enables recipients to manage invoices filed by suppliers through GSTR-1, GSTR-1A, or IFF. Recipients can take necessary actions—Accept, Reject, or Mark as ...
    • ExpressGST || ITC Tracker

      ITC Tracker – Overview and User Guide Overview The ITC Tracker module is designed to provide structured monitoring, reconciliation, and action management of Input Tax Credit (ITC) with direct alignment to GSTR-3B Table 4. It enables organizations and ...
    • ExpressGST || PAN-Level Dashboard & Reconciliation Across Branches

      Overview The PAN View Compliance feature in ExpressGST provides a consolidated overview of GST compliance across all GSTINs associated with a single PAN. This functionality is essential for businesses managing multiple branches, as it enables ...
    • ExpressGST || GSTR-6 Reconciliation & ITC Distribution

      An Input Service Distributor (ISD) is a registered taxpayer that receives invoices for services utilized by its branches. The ISD distributes the tax paid—referred to as Input Tax Credit (ITC)—to the respective branches proportionally by issuing ISD ...
    • ExpressGST || GSTR-6A Reconciliation and ISD Distribution Process

      GSTR-6A Reconciliation To reconcile GSTR-6A data from the GST portal with company books to identify matches, discrepancies, and unrecorded transactions. Step-by-Step Process Step 1: Access PAN View Navigate to PAN View within the application. This ...